Vizro apps
Vizro is a toolkit for creating modular data visualization applications. It enables you to rapidly assemble a Python-enabled dashboard without having advanced coding or design experience. Find out more from the Vizro documentation or review an example dashboard blog post for inspiration.
PyCafe supports creating, running, editing, and sharing Vizro applications directly in your browser. There’s no need for any installation; it works with just a single click.
Your first app
Go to our homepage at https://py.cafe/ and click the Vizro tile:
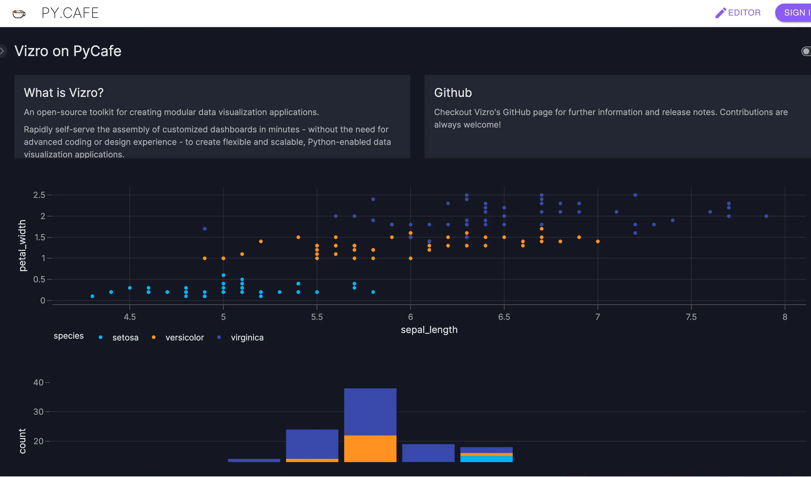
Once the page is loaded, you should see an Editor and File Browser on the left, and Preview Browser on the right with the the Vizro app in it:
You can see the Terminal on the bottom right where you print statements go.
Editing the app
You can edit app.py in the Editor, and work as your normally would with Vizro.
Uploading an app.py
You may want to upload a local file from your computer if you already developed a vizro app locally.
From the file browser, you can choose New file → Upload files to upload an existing app.py or other Python scripts or modules.
You can even upload images, csv files or any file you need for your Vizro application.

Sharing your vizro app
Share app with code
If you are ready with your Vizro app, you might want to share it with other people.
You can share the screen you are seeing, with the Editor and Preview Browser open, by going to the Share dialog.
Click the Share button on the left, and you will see a dialog like this:

Click the “copy to clipboard” button , and paste the link in an email or document to share it with others.
Share as an app
If you want visitors to only see the app, and not the Editor or File Browser, select the
“APP” tab in the Share dialog, and use that link instead.

People who visit this link, will see just the Vizro app, as shown below:
Note: Visitors can still read your sourcecode, read more about how PyCafe works.
Embed in an iframe
It is also possible to embed you app into an existing web page using an iframe. Choose the “EMBED” tab in the Share dialog and copy the HTML snippet into your clipboard:

You can now insert the HTML snippet into your website or blog post. The result should look like this:
Wrap up
Congratulations, you have successfully created your first Vizro app on PyCafe. You can now share it with your friends, colleagues, or embed it on your website.


